Proposal: AGV Council Compensation Calibration: Benchmark for Next Term & Startup-Phase Bonus

We will be voting for the “None” option among those proposed by the AGV team.

What concerns us about the proposal is not (1) the increase in compensation for Council members or (2) the performance bonus intended for them.

The problem with the proposal is the ability to make this change without the need for a vote requiring a 3% quorum for non-constitutional proposals. This is not a problem with the AGV, but with the Arbitrum DAO procedure for modifying and canceling proposals, designed by Entropy.

With the ability to change the form of the proposal with only a >50% approval, without the need for a 3% quorum, it becomes easy to approve a change after the initial proposal has been approved in governance. This is a weakness in the security of DAO governance.

We reiterate: this opposition is more against the procedure for voting/change than the AGV requests themselves.

We understand that this makes it easier operationally for Arbitrum initiatives, but it opens up an opportunity to attack the DAO.

2 Likes

Update on Current Bundled Snapshot Vote

Over the past few days, several delegates and community members have raised questions about the current AGV proposal vote, particularly around the bundled voting format and how options were presented.

While the proposal followed all DAO procedures, it has become clear that the structure has caused confusion for some delegates. This includes two confirmed instances of mis-voting, equating to over 9.6M ARB in voting power, under the outlined approval voting format. In these instances, delegates voted in approval of both None and another option, which skews the reliability of results.

Following feedback from DAO stakeholders, AGV has decided to withdraw the current Snapshot vote and repost the proposal in a clearer, separated format later this week.

This change affects presentation only, not the substance or intent of the proposal. By breaking the proposal into individual components, delegates will be able to assess and decide on each part independently, supporting more precise and transparent decision-making. The team will also review and consider the vote’s quorum requirements in line with the magnitude of the change, ensuring that votes reach an appropriate level of participation and consensus.

We appreciate the constructive feedback and engagement from various DAO stakeholders, who supported this reset as the clearest path forward. AGV remains committed to maintaining transparency, alignment with DAO governance standards, and a high level of care in how decisions are presented to the DAO.

A follow-up post will be shared shortly outlining the next steps and updated proposal structure.

Arbitrum Gaming Ventures (AGV) Team

2 Likes

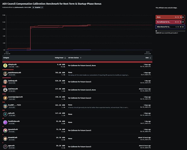
Since this snapshot vote was deleted, and we lost public access to the voting data, here is the latest data we indexed at proposals.app for this offchain vote, at the time it was deleted from snapshot.

And here is the full dataset we indexed for this proposal:
Offchain Vote Text, Options and Metadata
Offchain Vote Casted Votes

3 Likes

Proposal Repost Procedure

As noted in yesterday’s update, the previous Snapshot vote has been withdrawn following feedback from DAO stakeholders regarding confusion caused by the bundled approval voting structure and the lack of a defined quorum requirement.

Delegates raised valid concerns that, while the original proposal technically complied with the DAO’s current procedural definitions for “modifications to existing initiatives,” given the updates to the initiative’s oversight, AGV agrees that a 3% quorum threshold should apply.

To ensure full clarity, consistency, and proper deliberation, AGV will now proceed with a revised, sequential voting process that separates the prior bundled proposal into two distinct votes, each with a defined quorum and improved voting mechanics.

The material details of each proposal will remain unchanged.

New Path: Two Clear, Sequential Proposals

Proposal A: Benchmark Calibration for Future Council Members

  • Focus: Establish a revised compensation framework for future AGV Council terms, aligning Council pay with industry and DAO benchmarks for comparable oversight and advisory roles.
  • Details: Updates the annualized base salary of $50,000 USD for Council members and $100,000 USD for the Investment Committee seat, plus a 60,000 ARB token incentive vested on an accelerated six-month schedule following the Council term.
  • Goal: Set a sustainable, forward-looking baseline for future Councils that reflects the scope and responsibility of overseeing a 200M+ ARB program, fully funded within AGV’s existing operational budget.

Proposal B: Startup-Phase Bonus for Current Council Members

  • Focus: Recognize the heavier-than-anticipated contributions required to establish AGV’s structure, governance, and early investment strategy during its launch period.
  • Details: Seeks DAO approval for a one-time startup-phase distribution of 90,000 ARB tokens per current Council member, fully vested, acknowledging the exceptional workload during the 1.5-year startup phase.
  • Goal: Fairly recognize early-stage contributions while maintaining alignment with the DAO and operating within AGV’s existing budget.

Proposal B will only be posted after Proposal A concludes, allowing the DAO to first confirm the long-term compensation framework before considering any retrospective recognition.

Key Improvements

  • Defined Quorum: Each reposted proposal will require that the combined FOR and ABSTAIN votes meet at least 3% of the total votable ARB supply to be considered valid, consistent with Arbitrum DAO’s non-constitutional quorum.
  • Clear Sequencing: Proposals will be voted on separately and sequentially to ensure delegates can evaluate each matter independently.
  • Abstain Option: Both proposals will include an abstain choice, providing delegates a neutral option that was not available in the prior structure.

Timeline

  • The proposal was resubmitted to the forum on 2nd October 2025.
  • The previous vote scheduled on 9th October has been removed from Snapshot.
  • Proposal A (Benchmark Calibration for Future Council Members) will be posted to Snapshot voting on Thursday, 16th October.
  • Proposal B (Startup-Phase Bonus for Current Council Members) will follow at some point after Proposal A.

AGV appreciates the constructive feedback from DAO delegates, particularly around procedural consistency and voting standards. These adjustments are intended to reinforce clarity, legitimacy, and trust in AGV’s governance process, ensuring that all financial or structural decisions meet the high standards expected by the Arbitrum DAO.

Voting Options

Each proposal will include the following voting options:

  • For
  • Against
  • Abstain

Should FOR be the majority preference, and the combined FOR and ABSTAIN votes meet at least 3% of the total votable ARB supply, the respective proposal will be considered approved and may proceed to implementation.

1 Like

The Temperature Check vote for Proposal A is now live on Snapshot for the next 7 days.

voting For on this offchain vote because it will allow to attract better candidates in the next elections for this council.

Vote For

AGV is managing a lot of investment capital and it is a lot of work, I would love to see this become attractive for the upcoming elections. AGV made significant progress in the last year. They clearly did way more work than expected during launch. That extra work was needed and delivered, and I hope the next batch can do the same or better!

We have zero data on actual returns… The games are still being built. No revenue, no users, no token launches, nothing to show how this is actually working. Which scares me… I would love to see a small win somewhere. Maybe i need to dive deeper… but all that said, we are pot committed, we made this bet, let’s set it up to succeed.

1 Like

The following reflects the views of GMX’s Governance Committee, and is based on the combined research, evaluation, consensus, and ideation of various committee members.

We will be voting in favor of the proposal, as it represents one of the most important DAO-funded initiatives. Increasing the salary here would be essential for attracting top talent and making the position more competitive in the next elections, which we view as a net positive for the DAO. A strong oversight role for this well-funded initiative is crucial.

Thank you for the (re-)proposal.

One of my core values in my life is that I won’t take a stance that would oppose improving someone’s compensation. This is the reason why I am voting FOR this proposal.

1 Like

We’re for this forward-looking calibration. Aligning AGV Council pay with market and DAO benchmarks, funded entirely within AGV’s existing budget, sets a sustainable baseline for overseeing a 200M+ ARB program and better aligns incentives via the ARB bonus. Clearer structure now should help retention, accountability, and long-term execution.

gm, voted FOR - hope the extra compensation helps to attract talent for the upcoming elections

Seems clear the community supports the Council’s workload and impact. The proposed pay adjustment seems fair, especially since it’s benchmarked against comparable DAO and venture roles. Therefore, I’ll be voting for this proposal.

1 Like

The following reflects the views of L2BEAT’s governance team, composed of @krst and @Manugotsuka, and it’s based on their combined research, fact-checking, and ideation.

We are voting FOR the increase in compensation.

We have been closely following the developments of the AGV and understand the level of responsibility placed in the council’s hands. We fully support fair compensation for key roles within the DAO and hope this helps attract the best candidates to these positions.

However, we would like to reiterate our request for improved communication with the DAO and greater transparency. The AGV is now fully operational, and this is the time for us to be diligent in ensuring that the ongoing investments deliver measurable returns in the future.

1 Like

Voted in favor. This proposal is fair both in absolute and relative terms. In absolute terms, the increase makes the council position more competitive and will help attract top candidates to the role. Relatively, it is essential to align compensation with market rates and other ventures. Failing to do so, could lead to reduced effort and diminished alignment with the ecosystem’s goals. Fully supporting this proposal

Entropy voted FOR Proposal A to adjust council compensation and bring it in line with the expected workload. Despite being in favor, our team does have some reservations about the current design of the AGV council and the existence of significant fixed pay that creates the incentive to keep the AGV going no matter the performance. Back in June, @ArbitrumGaming outlined why factors such as timing and attribution make it difficult to implement performance-based compensation, but now with the creation of the OAT, we think there is an opportunity to revisit the AGV council. Rather than paying for multiple oversight boards, it could for example make more sense to have 1 gaming expert on the OAT with the AGV subservient to that group.

On a separate note, the AGV was sold to the DAO as a necessary, game changing program for bringing developers and users into Arbitrum. Our team is quite familiar with the difficulties that can arise when standing up a DAO initiative and recognize that there are deals in process that can’t be shared publicly, but so far the perceived results presented by the AGV are short of the initial expectations. Generally speaking, we would like to see the AGV’s mandate be expanded to invest in teams building outside of the gaming realm, but this is obviously a much larger topic and outside the scope of this proposal. To close, we are excited by the completion of the team expansion and are eager to see improved results with Michael Chang leading as General Manager.

2 Likes

The following reflects the views of the Lampros DAO governance team, composed of Chain_L (@Blueweb) and @Euphoria, based on our combined research, analysis, and ideation.

We are voting FOR this proposal in the Snapshot voting.

We view this proposal as more than a compensation update. It sets a clear direction for how the DAO values strategic oversight roles tied to large capital programs. AGV Council manages a 200M ARB program, which requires serious time, responsibility, and accountability. Aligning compensation with market benchmarks is a rational step if we want experienced contributors to commit meaningfully. Undercompensating governance roles of this scale would create long-term operational and accountability risks for the DAO.

We also agree with the one-time startup-phase bonus for the inaugural Council. The scope of work during AGV’s setup went far beyond the original plan. Acknowledging that extra effort is fair and also sets a useful precedent for other verticals that may go through similar early-stage build-out phases. This is not about rewarding past work casually, but about recognizing the foundational role these early contributions play in getting such programs operational.

At the same time, this proposal highlights the need for a more structured approach to compensation in the DAO. Instead of treating each vertical’s compensation individually, the DAO should work toward a standardized framework for council and oversight roles. Startup-phase responsibilities should ideally be scoped and approved upfront, and compensation calibration should be reviewed periodically based on both benchmarks and actual responsibilities.

Supporting this proposal reflects our belief that strong governance requires fair and transparent incentive structures. It sets a practical baseline for how we can structure future councils and verticals more predictably.

Proposal Update – 4 Nov '25

Following the successful Snapshot vote for Proposal A: Benchmark Calibration for Future Council Terms, the new compensation framework has been formally approved by the DAO and will take effect with the start of the next AGV Council term.

Proposal B: Startup-Phase Bonus for Current Council Members will be raised as a Snapshot vote on Thursday 6th November. The vote will be conducted in the same fashion as Proposal A.

Voting Options

Each proposal will include the following voting options:

  • For
  • Against
  • Abstain

Should FOR be the majority preference, and the combined FOR and ABSTAIN votes meet at least 3% of the total votable ARB supply, the respective proposal will be considered approved and may proceed to implementation.

3 Likes

The following reflects the views of the Lampros DAO governance team, composed of Chain_L (@Blueweb) and @Euphoria, based on our combined research, analysis, and ideation.

We are voting FOR Proposal B in the Snapshot voting.

Building a venture vehicle like AGV within a DAO structure is demanding work. The inaugural Council went beyond advisory duties; it shaped AGV’s governance, compliance, and operational systems from the ground up. That level of commitment and ownership deserves fair recognition, especially given how much of AGV’s foundation now relies on those early efforts.

We believe the proposed startup-phase bonus is a fair and measured way to acknowledge that work. It reflects the time, responsibility, and strategic input required to bring AGV from idea to execution. Since it’s funded fully within AGV’s existing budget, it also demonstrates a disciplined approach to compensation and resource management.

Supporting this proposal aligns with our broader view that meaningful DAO programs demand real commitment, and recognizing those who deliver helps strengthen accountability and trust across the ecosystem.

I voted FOR on the Part A of this proposal. Most of the planning exercises fail short of the actual demands of puting a project in place. This adjustment (after running the actual program for a while) is reasonable and has my support.

I voted AGAINST

I still believe that bonuses should be earned, not granted.

If the authors had included even a hint of a KPI, I would have been in favor of allocating a bonus, but that didn’t happen.

The definition of a BONUS is an additional reward above and beyond the base salary (wage), paid for achieving certain results or indicators.

1 Like